CNC加工中心鉆孔編程—依速力
CNC加工中心鉆孔程序的編制

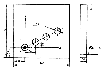
圖1 沿直線鉆等距孔 O1000 N10 G92 X400.0 Y300.0 Z320.0 建立加工坐標系 N20 M06 T00 換中心鉆 N30 G90 G00 X0 Y0 X、Y向定位 N40 Z0 Z向定位 N50 M03 S500 F30 主軸啟動 N60 G81 G99 R-4.0 Z-10.0 鉆深為5mm的中心孔 N70 G91 G00 X20.0 Y10.0 L03 重復3次鉆3中心孔 N80 M05 主軸旋轉停止 N90 G28 Z0 經加工原點回機床原點 N100 M06 T01 換鉆孔刀,返回加工點 NIl0 M03 G90 G00 G44 H01 G81 G99 R-5.0 Z-30.0 鉆第一個孔,加刀具補償 N120 G91 X-20.0 Y-10.0 L03 重復鉆3次孔 N130 M05 G28 G49 Z320.0 撤消
刀具長度補償回Z軸 N140 M01 參考點 N150 M99 P20 返回到N20程序段 程序的特點:
1)使用G92建立加工坐標系,坐標系的偏置量在程序中進行設置,修改調整更方便。
2)有兩次自動換刀,并使用刀具長度補償,體現CNC加工中心自動加工的功能。機床起動后主軸上裝的是F 10鉆頭刀具,刀庫的零號刀位上應安裝有中心鉆。因整個程序只用兩把刀,刀庫不用轉動,原地換刀就可以了。
3)使用中心鉆(N60程序段)預鉆定位孔,使孔定位準確。
4)使用相對值指令(N70,N120)給出了孔的位置,使固定循環功能重復使用,直到把孔全部鉆完。L03為重復次數。
5)使用了M01(N140)程序暫停。注意:使用M01時操作面板上的程序暫停開關應放到接通位置,CNC加工中心這樣在程序執行到M01時面板上的指示燈燃亮,告訴操作者程序處于任選停止,可以裝卸零件,待處理工作結束時按循環起動按鈕,程序接著執行。
6)程序結尾使用M99 P20這也是一種程序結束的方法,它使程序自動返回到N20的程序段去接著執行,運行不停止。
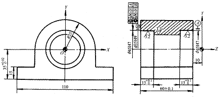
2.鏜孔程序的編制 圖2為軸承支座零件圖。工藝為:在臥式CNC加工中心上一次裝夾,使用反鏜固定循環等功能,不轉動工作臺,以保證同軸度要求。

同類文章排行
- 四軸加工中心可用于哪種類型的工件加工
- 高速VMC850加工中心哪個品牌好
- 模具加工中心什么牌子的好
- 凱恩帝加工中心
- 比較耐用的加工中心選取建議
- 加工模具使用什么加工中心好
- 加工中心能加工生鐵嗎
- 加工中心三軸變四軸
- CNC加工中心多少錢一臺,影響因素有哪些
- 四軸加工中心多少錢一臺,最新四軸加工中心報價
最新資訊文章
您的瀏覽歷史











